Massive Probleme mit dnsforge und Downtimes

Hallo,
ich möchte gerne dnsforge weiterhin nutzen, habe aktuell in der Fritzbox eingerichtet und am Handy für unterwegs über private dns. Aber ich habe jetzt gerade wieder einen Aussetzer gehabt und nichts ging mehr. Konnte mich nicht auf den DNS-Server verbinden.

Des Weiteren habe ich vermehrt Probleme mit Samsung Diensten, wurde da eventuell kürzlich was hinzugefügt?

Kann man die Downtimes in den Griff bekommen, das war die letzten Wochen öfters das für paar Minuten nichts mehr ging.

Würde mich über eine Rückmeldung sehr freuen. :slight_smile:

2 „Gefällt mir“

Hi,

also das dnsforge speziell seit Wochen Downtimes hat ist mir neu, da würden gleich 100 Leute schreien und ich selbst auch.

Gestern gab es eine kurze unangekündigte Downtime von ein paar Minuten da ich den Server neustarten musste. Das wars dann aber auch schon.

Wenn Dienste nicht funktionieren hilft es immer die Domain herauszufinden die geblockt wird. Dann setzen wir diese auf die Whitelist.

dnsforge erlaubt 70 queries/Anfragen pro 10 Sekunden.

Das könnte eine Ursache sein. Ich weiß aber nicht was passiert, wenn man die Grenze überschreitet innerhalb der 10 Sekunden.

Ggf. musst du einen anderen DNS Anbieter nutzen, wenn du mehr als 70 queries innerhalb von 10 Sekunden machst.

Das habe ich erhöht auf 100 Anfragen pro 10 Sekunden.
Wenn das überschritten ist gibt es einen IP-Ban von 900 Sekunden. Dann sollte deine IP auch in den Grafana Stats unten in der Tabelle auftauchen.

1 „Gefällt mir“

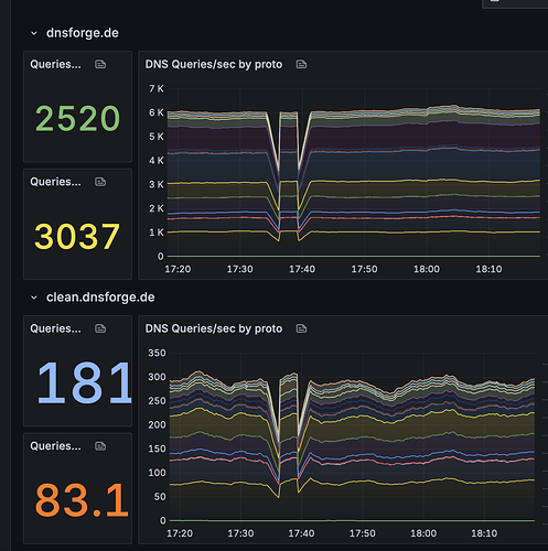
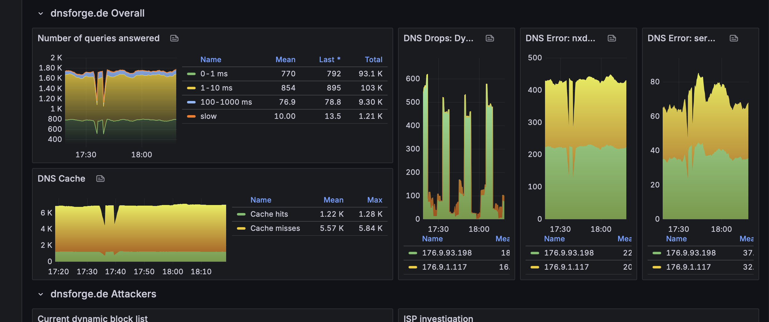
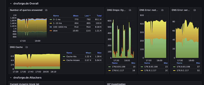
Aber man sieht diese Ausfälle sogar in der Statistik.

1 „Gefällt mir“

Da habe ich ein Update eingespielt. Sorry aber ich kündige nicht jede mini Wartung an das geht einfach nicht. Sind ja auch nur meist wenige Sekunden. Bis Grafana das mitbekommt ist es meist wieder OK. Grafana zeigt da immer etwas mehr an weil es halt nur alle X Sekunden etwas mitbekommt.

1 „Gefällt mir“

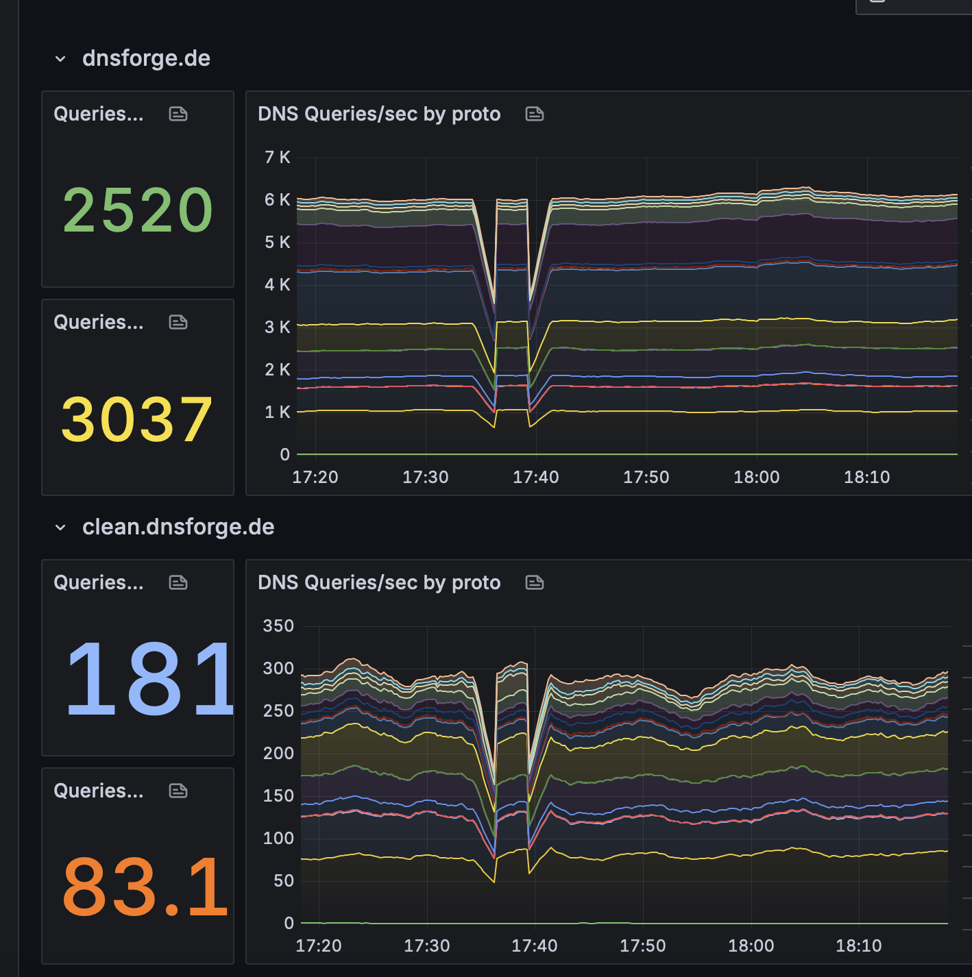
Auch ich habe immer mal wieder mit kurzen Ausfällen, insbesondere des DoH-Dienstes zu kämpfen. Diese dauern meist wenige Minuten, blockieren mich dann allerdings bei meiner Arbeit. Der letzte kleine Aussetzer war erst vor einigen Minuten. Die dnsforge Server sind doch bereits redundant ausgelegt, gibt es daher keine Möglichkeit, dass der DoH-Dienst bei Wartungsarbeiten weiterhin verfügbar bleibt?

ja das wäre machbar…hier müsste ich dann auf einen Loadbalancer setzen und den einbauen. Ich überlege mir eine Lösung zumindest für den Webbereich.

2 „Gefällt mir“

@dominion vielen Dank dafür, dass du den Dienst für uns anbietest! Danke für dein Engagement!

Ich nutze Blanc.Dnsforge in meiner Adguardkonfiguration. Es gab in der letzter Zeit immer viele time outs, wahrscheinlich durch mehr als 70 Anfragen. Mit deiner Erhöhung läuft es aber wieder top :+1:

1 „Gefällt mir“

Hallo, zunächst einmal möchte ich meine aufrichtige Anerkennung für den hervorragenden und zuverlässigen DNS-Dienst aussprechen, den Sie bereitstellen. Uns ist bewusst, dass er kostenlos ist, und wir schätzen die Mühe, die Sie in seine Wartung und Verbesserung investieren, sehr.

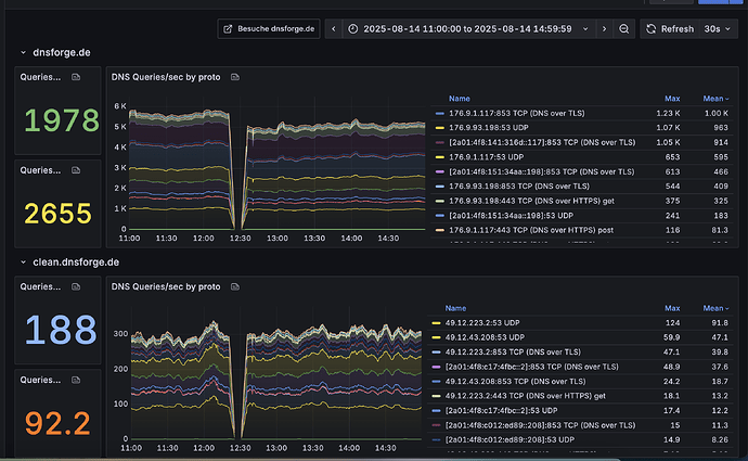
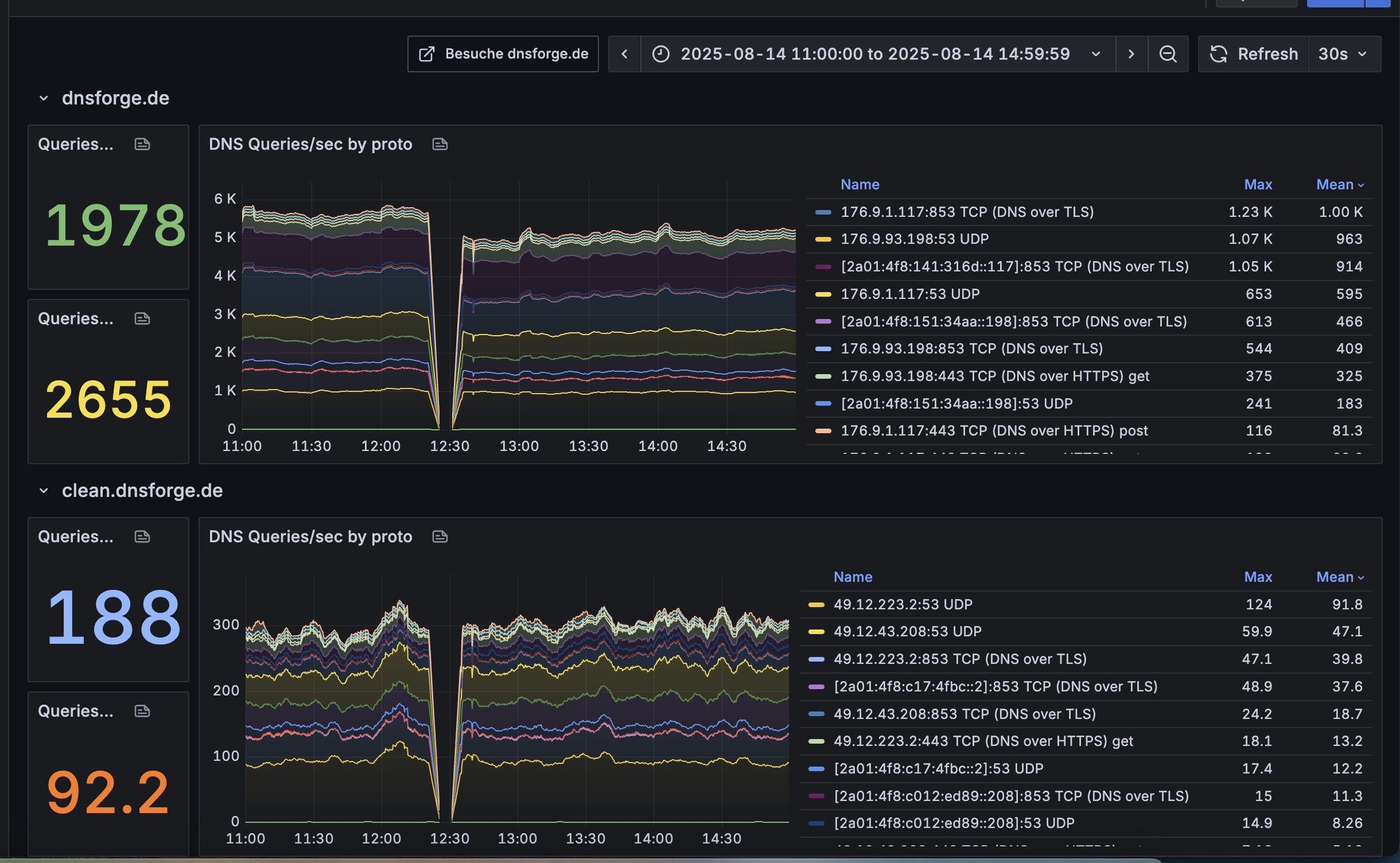
Wartungsarbeiten und Updates finden manchmal während der Stoßzeiten am Tag statt, was bei Ihren Nutzern zu vorübergehenden Problemen mit dem Internetzugang führen kann. Ich füge eine Grafik des Traffics bei, auf der ein Rückgang gegen 12:30 Uhr zu sehen ist, der dies veranschaulicht.

Könnten Sie vielleicht in Erwägung ziehen, diese Arbeiten in die Nachtstunden zu verlegen? Ich bin sicher, dass dies eine erhebliche Verbesserung für viele Ihrer Nutzer wäre.

1 „Gefällt mir“

Auch ich stelle sporadisch Outimes von (hard).dnsforge.de fest.
Als Abhilfe benutze ich in meinen Android-Geräten die App Private DNS Quick Settings, die es erlaubt schnell die Settings aus-/einzuschalten ohne mühselig in den normalen Eintellungen navigieren zu müssen.

Hallo, Miwie.
Man muss doch zugeben: Bei Ausfällen von 5 Minuten oder weniger lohnt es sich für die meisten nicht, zu einem anderen DNS-Dienst zu wechseln. Besonders wenn das Ganze willkürlich und oft zu Stoßzeiten passiert, bemerken viele zwar den Effekt, aber verstehen vielleicht nicht sofort, dass das DNS die Ursache ist.

Ausfälle habe ich inn den letzten Wochen eher für größere Zeiträume beobachtet.
Ein Android mit aktiviertem Privaten DNS meldet sich ja sofort, wenn der DNS nicht erreichbar ist. Das Ausschalten via Quick Settings geht ja fix und unproblematisch.
Für mich (und andere in meiner Umgebung) ist das jedenfalls eine prima Lösung.

So ich habe jetzt die letzten Tage versucht Loadbalancer vor dnsforge zu schalten.
Das geht mehr oder weniger immer in die Hose weil a) die offiziellen von Hetzner kein UDP können und b) eine Eigenbaulösung mit NGINX Stream und Keepalived unzuverlässig funktionierte trotz Network Stack Tuning.

Ich bleibe nun bei DNS direkt und Failover hier im eigenen Nameserver bei Ausfällen automatisch. Eine geringe TTL von 30 Sekunden ist eingestellt und ihr habt keine lange Downtime.

Dies ist auch die Performanteste Variante.

2 „Gefällt mir“


Kann wieder nichts nutzen, keine Verbindung möglich

Das war eine kurze Störung durch ein Firewall Problem.
Daraufhin habe ich das interne Routing angepasst. Es wird nun nicht mehr das Firewall Netz genutzt.

1 „Gefällt mir“

@dominion danke für die Rückmeldung :hugs: